|
|
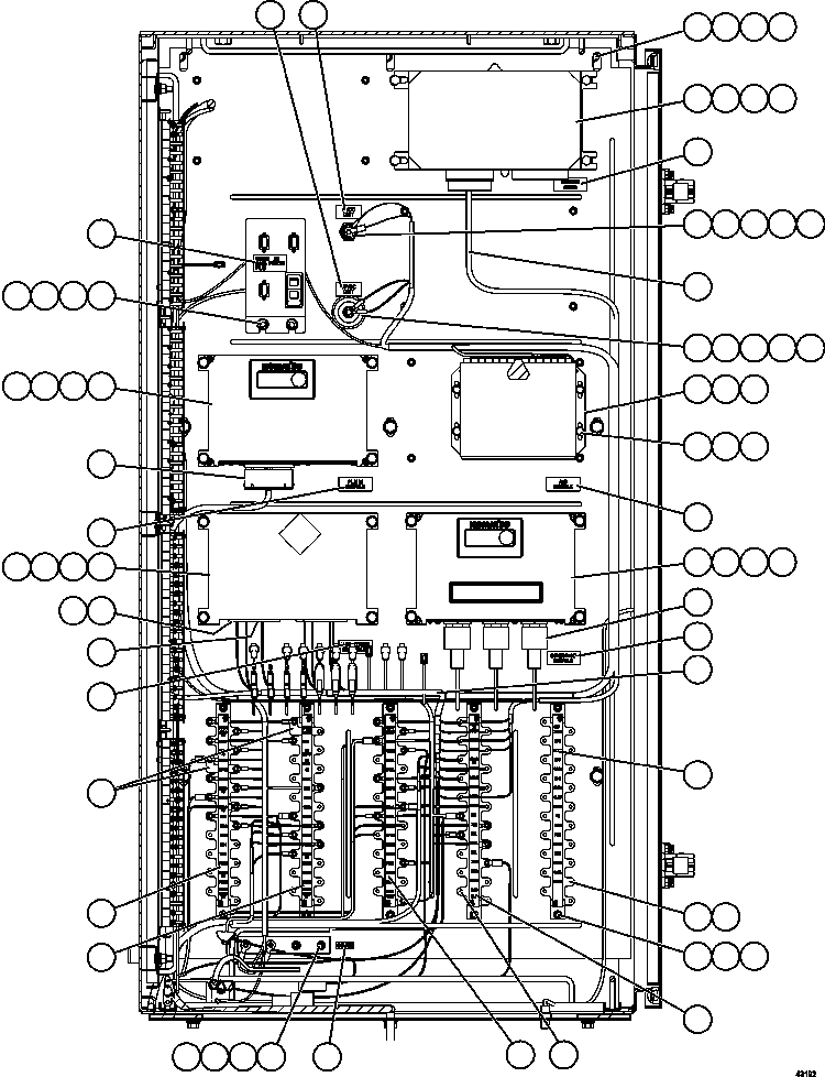
1 |
EK0742
|
BRACKET |
1 |
|
|
|
|
2 |
MM0177
|
NUT - M8 X 1.25 |
2 |
|
|
|
|
3 |
MM0470
|
LOCKWASHER - M8 |
18 |
|
|
|
|
4 |
MM0460
|
FLAT WASHER - M8 |
18 |
|
|
|
|
5 |
EL0309
|
BRACKET, MOUNTING |
1 |
|
|
|
|
6 |
TC1234
|
CAPSCREW - 3/8" - 16NC X 3/4" |
9 |
|
|
|
|
7 |
TC1231
|
LOCKWASHER - 3/8" |
9 |
|
|
|
|
8 |
TR4436
|
FLAT WASHER - 3/8" |
9 |
|
|
|
|
9 |
PC1810
|
A.I.D. MODULE (SEE INDEX) |
1 |
|
55673 |
|
|
10 |
PC0040
|
CARD, OIL LEVEL/TEMPERATURE |
1 |
|
|
|
|
11 |
VJ9025
|
CARD, DUAL HOT SWITCH INVERTER |
1 |
|
|
|
|
12 |
MM0459
|
FLAT WASHER - M6 |
18 |
|
|
|
|
13 |
MM0019
|
CAPSCREW - M6 X 1.00 X 16 |
4 |
|
|
|
|
14 |
MM0469
|
LOCKWASHER - M6 |
8 |
|
|
|
|
15 |
EK3933
|
NAME PLATE - AID |
1 |
|
|
|
|
16 |
EK3934
|
NAME PLATE - PLM III |
1 |
|
|
|
|
17 |
WB3606
|
STRIP, CIRCUIT ID TB45 |
1 |
|
|
|
|
18 |
WB2838
|
NAME PLATE - VHMS COMMON CONTROLLER |
1 |
|
|
|
|
19 |
EK2723
|
NAME PLATE - INTERFACE MODULE |
1 |
|
|
|
|
20 |
XB2157
|
HARNESS, CAB/AUX CABINET DIAGNOSTIC |
1 |
|
|
|
|
21 |
EL7630
|
NAME PLATE - GB33 |
1 |
|
|
|
|
22 |
PB5732
|
BOARD, TERMINAL |
5 |
|
|
|
|
23 |
MM0373
|
NUT - M5 X 0.8 |
10 |
|
|
|
|
24 |
MM0379
|
LOCKWASHER - M5 |
10 |
|
|
|
|
25 |
WA3367
|
NUT ASSEMBLY |
100 |
|
|
|
|
26 |
VM2951
|
SCREW - #6 - 32NC X 5/16" |
8 |
|
|
|
|
27 |
WB3602
|
STRIP, CIRCUIT |
1 |
|
|
|
|
28 |
WB3603
|
STRIP, CIRCUIT |
1 |
|
|
|
|
29 |
WB3604
|
STRIP, CIRCUIT |
1 |
|
|
|
|
30 |
WB3605
|
STRIP, CIRCUIT |
1 |
|
|
|
|
31 |
EB7418
|
BUS BAR |
2 |
|
|
|
|
32 |
EK0731
|
ROD, THREADED - M6 |
4 |
|
|
|
|
33 |
MM0176
|
NUT - M6 X 1.00 |
4 |
|
|
|
|
34 |
MM0594
|
CAPSCREW - M8 X 1.25 X 25 |
4 |
|
|
|
|
35 |
7826-12-2502
|
CONTROLLER, ORBCOMM |
1 |
|
|
|
|
36 |
MM0401
|
CAPSCREW - M8 X 1.25 X 90 |
12 |
|
|
|
|
37 |
EJ9089
|
CONTROLLER, INTERFACE MODULE (IM) (UNPROGRAMMED) |
1 |
|
|
|
|
38 |
7826-14-8502
|
CONTROLLER, KOMTRAX PLUS |
1 |
|
|
|
|
39 |
EJ3060
|
CONTROLLER, PAYLOAD METER III |
1 |
|
|
|
|
40 |
EM5415
|
HARNESS, ORBCOMM |
1 |
|
|
|
|
41 |
TA7409
|
INSULATOR, STAND-OFF |
1 |
|
|
|
|
42 |
ED0913
|
ROD, THREADED - 1/4" |
1 |
|
|
|
|
43 |
TD1549
|
NUT - 1/4" - 20NC |
1 |
|
|
|
|
44 |
DC3584
|
LOCKWASHER - 1/4" |
2 |
|
|
|
|
45 |
TR1307
|
FLAT WASHER - 1/4" |
2 |
|
|
|
|
46 |
PB7202
|
INSULATOR |
1 |
|
|
|
|
47 |
ED7468
|
ROD, THREADED - 5/16" |
1 |
|
|
|
|
48 |
SC4174
|
LOCKWASHER - 5/16" |
2 |
|
|
|
|
49 |
TD1684
|
NUT - 5/16" - 18NC |
1 |
|
|
|
|
50 |
TV0177
|
FLAT WASHER - 5/16" |
2 |
|
|
|
|
51 |
EM7820
|
HARNESS, INTERFACE MODULE CONNECTOR |
1 |
|
|
|
|
51 |
421-06-11970
|
DIODE - 3 AMP |
23 |
|
|
|
|
51 |
58B-06-00290
|
VARISTOR |
7 |
|
|
|
|
51 |
58B-06-00120
|
RESISTOR (2 KOHM, 2W) |
1 |
|
|
|
|
51 |
58B-06-00140
|
RESISTOR (750 OHM) |
1 |
|
|
|
|
52 |
EJ6371
|
CONNECTOR ASSEMBLY - CNB2 |
1 |
|
|
|
|
53 |
EK7547
|
HARNESS, KOMTRAX PLUS |
1 |
|
|
|
|
54 |
EJ6372
|
CONNECTOR ASSEMBLY - CN1-6 |
1 |
|
|
|
|
55 |
EM8615
|
HARNESS, PLM III/AUXILIARY BOX |
1 |
|
|
|
|
56 |
WB2879
|
NAME PLATE - ORBCOMM MODEM |
1 |
|
|
|
|
57 |
EK6252
|
NAME PLATE - 5 VDC DIST |
1 |
|
|
|
|
58 |
EK6251
|
NAME PLATE - 18 VDC DIST |
1 |
|
|
|
|
59 |
WB3655
|
NAME PLATE - DATA PORTS |
1 |
|
|
|
|
59 |
58B-06-11000
|
WIRE, JUMPER - CIRCUIT 712 POWER |
1 |
|
|